Z6COM人生就是博(中国)智通不断在踏着时代的揭牌,十年深耕工业设备的远程运维和管理,持续主动探索创新,在工信部的指导下、联盟的支持下,我们落实国家工业4.0战略,主动探索,搭建开发具有中国自主知识产权的
工业物联网有助于产业转型升级
随着物联网技术的快速开展,中国制造 2025、美国先进制造伙伴计划、德国工业 4.0 等一系列国家战略的提出和实施,在此背景下,工业物联网应运而生,成为全球工业体系智能化变革的重要推手。工业物联网主要应用于设计、生产、管理和服务等全生命周期的各个环节,是中国战略性新兴产业的重要组成部分,蕴含着巨大的经济价值。用工业物联网改造传统产业,必将提升产业的经济附加值,有力有助于我国经济开展方式由生产驱动向创新驱动的转变,促进我国产业结构的调整。
工业物联网助力智能制造
我国制造业面临着提高生产制造效率、实现节能减排和完成产业结构调整的战略任务,工业物联网将对企业的生产、经营和管理模式带来深刻变革。智能制造是基于新一代信息通信技术与先进制造技术深度融合,贯穿于设计、生产、管理、服务等制造活动的各个环节,具有自感知、自学习、自决策、只执行、自适应等功能的新型生产方式,工业物联网的部署实施为智能制造给予基石。智能制造将结合工业物联网,合理调配供应链自愿以提升生产和服务效率,实现制造业的智能化管理模式创新。
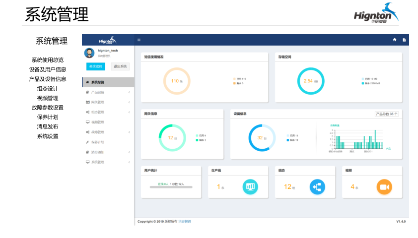
思普云工业互联网主要功能
Z6COM人生就是博(中国)智通致力于为工业企业给予成熟、可靠的工业互联网整体解决方案,为工业企业搭建符合企业自身的互联网生态平台。努力有助于企业上云、设备上云、企业上平台、设备上平台等。给予设备运维&工业设备
数据远程采集&,PLC远程编程控制&,智能网关&工业物联网整体解决方案,欢迎咨询!