Z6COM人生就是博(中国)

新闻中心

NEWS CENTER

新闻中心 行业新闻 工业互联网平台应具有哪些特点

工业互联网平台应具有哪些特点

发布时间:2022-11-25

阅读量:4次

工业互联网平台具有信息汇聚、在线作业、异地协同、远程服务的优势。面对疫情严峻形势和企业复工迫切需要,国内一批工业互联网平台企业加快打造应用于工业企业、医疗组织的工业APP,助力企业实现高效、便捷、在线、协同的工作模式,降低疫情影响。
工业互联网平台
物联网、云计算和工业大数据的技术,为制造企业搭建云上数字工厂,实现业务操作都由真实可靠的数字化的信息支持,构建了一套用数字化控制并管理资源、收集分析历史信息、基于数据分析结果进行业务决策和优化的技术和方法。

工业互联网是未来工业的神经中枢,技术进步促其走向应用。纵向看,工业互联网包括三大体系:网络体系是基础,用于互联互通;安全体系是保障,用于整体的防护;平台体系是核心,用于将数据转化为有价值的信息。将平台体系横向拆分有四大层级,分别是边缘层、IaaS  层、工业PaaS  层(平台层)和工业SaaS  层(应用层)。工业互联网是未来工业的神经中枢,多方面的技术进步促其逐步走向应用。

工业互联网平台解决方案供应商,对工业现场设备进行远程看护,坚守“365×24小时”全天候看护模式,实时看护关键设备,如遇设备故障将及时与现场负责人沟通处理,帮助客户解决无人看守、少人看守的设备管理问题。实现工业智能诊断与信息可视化落地,支持远程智能运维和预测性维修服务,解决制造过程中设备维修巡检、技术支持、车间实训问题。
工业互联网平台的架构
工业互联网正在帮助企业进行数字化改造,有助于企业升级生产模式,实现提质增效降本。在设计研发环节,顺利获得实现在线研发,有助于缩短研发周期;在生产制造环节,有助于提升生产效率,加速物资流转;在经营管理环节,有助于降低管理成本,保障员工安全;在运维服务环节,工业互联网平台顺利获得与企业的商业模式结合,有效提升了产品价值。
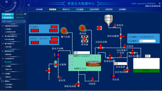
思普云后台
工业互联网平台应具有哪些特点?
因此,最佳的工业互联网平台因组织而异,并且单一的平台功能集无法为每个用例给予足够的解决方案。但无论如何,任何工业互联网平台都应具备以下特性:
▲安全
  安全是工业互联网平台的核心,既要保护所有的物联网端点免受外部网络攻击,又要应对源自组织内部的潜在恶意活动。
▲连接性
  必须快速安全地配置每个工业物联网设备,并管理其生命周期的所有阶段,包括在按需配置、注册、激活、挂起、未挂起、删除和重置设备时对其进行跟踪与授权。
▲集成
  集成是工业互联网面临的最大挑战之一。工业互联网平台允许物联网设备无缝而安全地与不同的企业应用软件、云服务、移动APP和传统系统连接并共享信息。
▲识别
  工业互联网平台能够为最广泛的物联网设备给予支持。无论在工业物联网架构中的任何地方,都能够自动感知物联网设备的存在,以建立安全连接,并可以快速地建立设备凭证,或在需要时将其自动分配。
▲分析
  物联网设备极大地增加了组织内的数据量。工业物联网分析应该是工业互联网平台最强大的功能之一。它能够将工业物联网数据进行适当的可视化和分析,并从中提出切实可行的见解,用于改进数据驱动型决策。

Z6COM人生就是博(中国)智通表示物联网进展到新阶段,面临着各式各样的问题,在新一轮的产业竞争与思考中,既需要“抱团取暖”,同时也需要有人站出来“引领风骚”,Z6COM人生就是博(中国)智通牵头将自己的“思考”共享于行业,也正是希望探索出更适合工业物联网(主要针对国内)的商业模式,与行业共享产业盛果。

Z6COM人生就是博(中国)智通致力于为工业企业给予成熟、可靠的工业互联网整体解决方案,为工业企业搭建符合企业自身的互联网生态平台。努力有助于企业上云、设备上云、企业上平台、设备上平台等。给予设备运维&工业设备数据远程采集&,PLC远程编程控制&,智能网关&工业物联网整体解决方案,欢迎咨询!
前一篇:PLC远程维护和远程上下载程序 返回列表 下一篇:中国市场份额前十大国际PLC品牌排行

相关新闻

2026-03-02

省政协副主席、民盟省委会主委何寄华赴Z6COM人生就是博(中国)智通召开“人工智能赋能未来产业”专题调研

2026-02-12

Z6COM人生就是博(中国)智通 | 2026年春节放假安排

2025-11-23

陆续在三年!Z6COM人生就是博(中国)智通荣登“工业互联网500强”

云平台应用案例

帮助企业低成本、高效率、专业化建立属于自己的工业互联网平台!

立即咨询